創盛

創盛國際MrP藥局管理系統

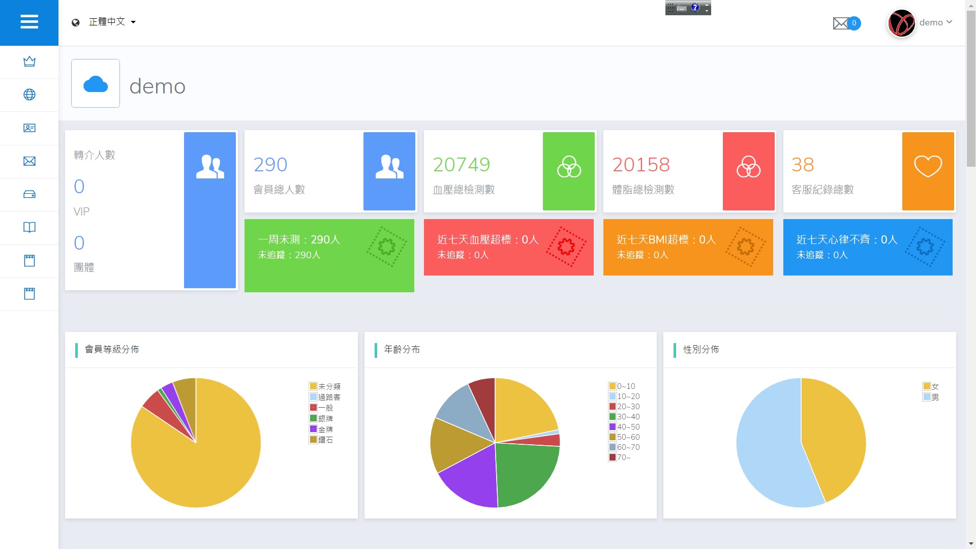
創盛國際MrP藥局管理系統經過使用者授權後可串接來自igogohome手環數據,在畫面可顯示相關數據,並適時建議商品。 例如當民眾血壓高或低時可建議有需要血壓機或其他相關藥物、營養食品等,可協助藥師作出專業的判斷。

IGOGOHOME數據共享

商品推鑒系統

結帳時各種健康數據串連


BACK
TO TOP